型号:YB-CJS-001
产水量:(可根据用户要求而定)
适用范围:
产品介绍
去离子水设备,是离子交换系统。离子交换系统是通过阴、阳离子交换树脂对水中的各种阴、阳离子进行置换的一种传统水处理工艺,阴、阳离子交换树脂按不同比例进行搭配可组成离子交换阳床系统,离子交换阴床系统及离子交换混床系统,而混床系统又通常是用在反渗透等水处理工艺之后用来制取超纯水,高纯水的终端工艺。
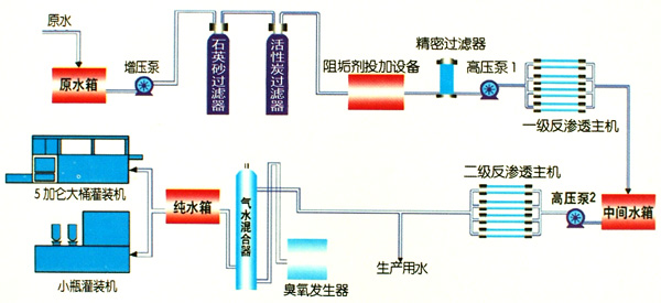
工艺设计

设备特点
1.采用反渗透膜,特点是脱盐效果好,设备运行稳定。
2.设备采用预处理系统,减少人为劳动力。
3.实时检测水质,方便调整和保护水质安全。
4.设备占地面积小,需要的空间也小。
5.反渗透装置自动化,运行维护和设备维护工作量很少。
6.反渗透是在室温条件下,采用无相变的物理方法将含盐水进行脱盐、除盐,并可同时去除水中的胶体、有机物、细菌、病毒等。
技术参数
入口水压:0.18-0.6Mpa,工作温度:1-55℃
原水硬度:<8mmol/L,操作方式:自动/手动
在线订购

邮箱:1500191591@qq.com
传真号码:0371-53768300
服务热线:133-7391-1681 133-8385-9662
郑州市上街区许昌路与丹桂路交叉口奥克斯智造产业城B09幢
友邦水处理 版权所有